Review Kinsta
Review lengkap Kinsta, penyedia managed WordPress hosting premium, membahas kelebihan dan kekurangan, fitur unggulan, dan performanya. Cocok untuk pengguna yang menginginkan performa terbaik dan dukungan expert.

Disclosure: Support Anda membantu website ini terus berjalan. Saya menerima komisi $50-$500 dan 10% recurring dari pembelian hosting Anda melalui link affiliasi tanpa ada biaya tambahan dibebankan kepada Anda. Terima kasih atas support Anda. Baca lebih lengkap…
Apa itu Kinsta
Jika Anda menggunakan WordPress sebagai platform website Anda dan menginginkan hosting dengan performa terbaik, Kinsta mungkin sudah pernah Anda dengar sebelumnya.
Kinsta adalah penyedia managed WordPress hosting premium yang telah berkembang pesat sejak 2013. Mereka dikenal karena:
- Performa yang luar biasa (uptime yang handal dan load time yang super cepat)
- Infrastruktur canggih yang didukung oleh Google Cloud Platform
- Fokus eksklusif pada WordPress, menjadikan mereka ahli di bidangnya
- Fitur keamanan tingkat lanjut dan sistem backup otomatis
- Panel kontrol MyKinsta yang intuitif dan mudah digunakan
Yang menarik, sejak review terakhir saya pada tahun 2021, Kinsta telah menambah produk hosting nya. Mereka kini menawarkan lebih dari sekadar WordPress hosting - mereka telah berkembang menjadi platform cloud hosting yang lebih komprehensif.
Apa yang Kinsta Lakukan?
Kinsta didirikan oleh Mark Gavalda dan kini memiliki tim global dengan kantor di berbagai negara. Mereka terus berinovasi dalam dunia hosting, dan inilah yang mereka tawarkan di tahun 2024:
- Managed WordPress Hosting: Ini adalah layanan utama mereka.
- Application Hosting: Sebuah penambahan baru sejak 2022. Kini Anda bisa meng-host aplikasi Node.js, Python, dan Go di Kinsta.
- Database Hosting: Layanan baru lainnya, memungkinkan Anda meng-host database MySQL dan PostgreSQL secara terpisah.
- Static Hosting: Layanan hosting gratis yang ideal untuk website statis, landing page, atau proyek kecil. Meskipun gratis, tetap menawarkan kinerja yang solid dengan CDN global untuk distribusi konten yang cepat.
Kinsta terus mengoptimalkan lingkungan hosting mereka untuk WordPress. Mereka menggunakan teknologi terkini seperti Nginx, PHP 8.2, LXD containers, MariaDB, dan HTTP/3, semua berjalan di atas infrastruktur Google Cloud Platform.
Di review Kinsta yang saya update di akhir tahun 2024 ini, saya akan:
Menunjukan kepada Anda real performance data dari website test Kinsta (saya mencoba hosting mereka dalam rangka update review Kinsta ini)
Mengupas tuntas kelebihan dan kekurangan Kinsta berdasarkan perkembangan terbaru mereka
Menjelaskan semua fitur-fitur penting Kinsta, termasuk yang baru ditambahkan sejak 2021, yang saya yakin Anda akan menyukainya (beberapa di antaranya mungkin tidak Anda temukan di penyedia hosting lainnya)
Bagaimana menyewa atau metode pembayaran yang bisa dipakai di Kinsta
Dan yang terpenting, kita akan mendiskusikan bersama jawaban dari pertanyaan bernilai puluhan ribu dollar: Apakah Kinsta adalah hosting yang tepat untuk Anda di tahun 2024?
Semua ini akan saya sajikan dalam satu review dan panduan lengkap yang telah diperbarui.
Kelebihan Menggunakan Kinsta
Kinsta punya segala hal yang harus dimiliki dari sebuah provider managed WordPress hosting.
Pertama, teknologi yang digunakan adalah yang terbaik, mulai dari Nginx, PHP 8.1, 8.2, 8.3, Kinsta’s Edge Caching, Kinsta’s CDN yang memiliki 260+ POPs, dan itu semua dibangun diatas infrastruktur dari Google Cloud Platform yang diklaim menggunakan model CPU tercepat.
Tidak lupa juga menyebutkan bahwa untuk memberikan rasa aman lebih kepada semua pelanggannya, support dari Kinsta langsung didukung oleh WordPress Experts.
1. Memiliki Performa yang Mengesankan
Pada update review Kinsta ini, saya tidak melakukan monitoring uptime seperti yang saya lakukan pada tahun 2021 lalu dimana saya mencoba memonitoring uptime Kinsta selama 2 bulan untuk melihat seberapa stabil server mereka. Mengapa?
Well, Kinsta menggunakan Google Cloud dan saya tidak memiliki keraguan terhadap kestabilan server Google Cloud. Betul, pasti akan ada downtime, tidak ada server yang tidak ada downtime sama sekali, namun sekalipun terjadi downtime, misalnya ada tugas maintenance server, Kinsta akan melakukannya pada waktu-waktu pengunjung website Anda sedang tertidur lelap pada pukul 2 hingga 5 pagi.

Dan jika Anda perhatikan di halaman status page Kinsta, rata-rata uptime mereka sangat bagus. Jadi, untuk urusan uptime atau kestabilan server, saya kira tidak perlu diragukan lagi.

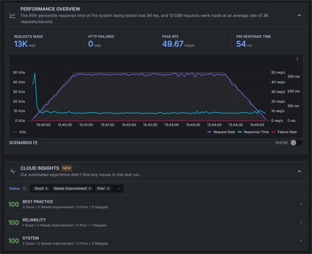
Nah, lalu bagaimana dengan kecepatan Kinsta? Ini akan sangat menarik untuk dicari tahu, namun sayangnya, saya tidak bisa melakukan pengetesan terhadap kemampuan server Kinsta secara raw, karena keterbatasan dimana server cache tidak bisa di nonaktifkan.
Untuk itu, saya melakukan pengetesan dengan dua perbandingan menggunakan alat Performance Test dari Grafana Cloud (k6.io). Berikut adalah hasil perbandingan dalam bentuk tabel:
| Metrik | Cache Server Saja | Semua Fitur Aktif |
|---|---|---|
| Rata-rata waktu respons | 54 ms | 44 ms |
| Total permintaan | 13.039 | 13.131 |
| Rata-rata permintaan/detik | 38 | 39 |
| Puncak RPS | 49,67 | 49,67 |
| Kegagalan HTTP | 0 | 0 |
| Durasi pengujian | 5 menit 30 detik | 5 menit 30 detik |
| Total virtual user | 50 | 50 |
1. Pengetesan load test dengan server cache aktif, namun edge cache dan CDN non aktif
Durasi pengujian: 5 menit 30 detik Total virtual user: 50
Hasil:
- Rata-rata waktu respons: 54 ms
- Total permintaan: 13.039
- Rata-rata permintaan per detik: 38
- Puncak RPS (Request Per Second): 49,67
- Kegagalan HTTP: 0

2. Pengetesan load test dengan server cache, edge cache dan CDN aktif semuanya
Durasi pengujian: 5 menit 30 detik Total virtual user: 50
Hasil:
- Rata-rata waktu respons: 44 ms
- Total permintaan: 13.131
- Rata-rata permintaan per detik: 39
- Puncak RPS: 49,67
- Kegagalan HTTP: 0

Dari hasil pengetesan ini, kita bisa melihat beberapa hal menarik:
- Peningkatan Performa: Dengan mengaktifkan edge cache dan CDN, rata-rata waktu respons menurun dari 54 ms menjadi 44 ms. Ini menunjukkan peningkatan performa sebesar 18,5%.
- Konsistensi: Kedua tes menunjukkan puncak RPS yang identik (49,67), menandakan konsistensi kinerja server bahkan dengan beban tinggi.
- Keandalan: Tidak adanya kegagalan HTTP dalam kedua tes menunjukkan keandalan sistem yang sangat baik.
- Skalabilitas: Kemampuan menangani peningkatan permintaan (dari 13.039 menjadi 13.131) tanpa penurunan performa menunjukkan skalabilitas yang baik.
- Optimasi CDN: Penggunaan CDN dan edge cache tidak hanya meningkatkan kecepatan tetapi juga memungkinkan penanganan lebih banyak permintaan per detik (dari 38 menjadi 39).
Hasil ini menunjukkan bahwa Kinsta memang menawarkan performa yang sangat baik, terutama ketika semua fitur optimasi mereka diaktifkan.
2. Control Panel yang Cantik, Intuitif dan Ramah Pemula
Kinsta tidak puas dengan control panel yang sudah ada di pasaran, termasuk cPanel. Itulah mengapa mereka membuat control panel mereka sendiri yang berbeda dengan provider lainnya.
Control panel yang dibuat oleh Kinsta terlihat cantik, intuitif dan sangat ramah untuk pemula.
Beginilah tampilan dashboard Kinsta update terbaru:

Upss… sebenarnya desain diatas adalah desain lama yang saya capture pada tahun 2021. Faktanya, pada 8 Desember 2022 lalu, Kinsta melakukan re-branding dengan merubah total desain website mereka termasuk dashboard atau MyKinsta.
Bagaimana tampilan terbarunya?

Saya pikir desain barunya sangat berani, unik. Benar-benar memiliki nuansa yang berbeda.
Yang saya suka dari control panel custom Kinsta ini adalah fokusnya yang jelas pada WordPress. Mereka menghilangkan fitur-fitur yang tidak relevan dengan WordPress yang biasanya Anda temui di cPanel, DirectAdmin, atau Plesk. Hasilnya? Sebuah interface yang bersih, mudah dinavigasi, dan benar-benar dioptimalkan untuk pengelolaan situs WordPress.

Dari dashboard MyKinsta ini, Anda bisa melakukan berbagai tugas harian terkait WordPress dengan mudah:
- Menambahkan website baru
- Melakukan backup dan restore
- Membuat staging environment atau mengkloning website
- Mengaktifkan SSL
- Mengatur CDN
- Mengelola DNS
- Melihat analitik website
- Hingga melakukan update, mengaktifkan, menonaktifkan tema dan plugin
Dan masih banyak lagi! Saya suka bagaimana Kinsta mengorganisir semua fitur ini dengan cara yang logis dan mudah diakses.
Satu hal yang perlu dicatat: meskipun desainnya baru, Kinsta tetap mempertahankan fungsionalitas yang sudah ada sebelumnya. Jadi, jika Anda sudah familiar dengan versi lama MyKinsta, Anda tidak perlu khawatir. Semua fitur yang Anda sukai masih ada di sana, hanya dikemas dalam tampilan yang lebih segar.
Semua fitur-fitur penting yang saya sebutkan di atas akan saya bahas lebih detail pada poin-poin selanjutnya.
3. Memiliki Fitur-fitur yang Kaya dan Dioptimalkan Untuk Memaksimalkan Website WordPress
Kinsta memiliki fitur-fitur nya yang kaya, yang semuanya dapat membuat Anda menjadi lebih produktif dalam bekerja dengan website WordPress Anda.
Pada dasarnya, semua fitur yang Anda butuhkan untuk melakukan tugas harian pada website WordPress, semua ada di Kinsta.
Saya akan bahas fitur-fitur pentingnya lebih detail dibawah ini:
1. Site Information
Bayangkan sebuah dashboard yang memberikan Anda semua informasi penting tentang website Anda dalam sekali lihat. Itulah yang Kinsta tawarkan di halaman “Site Information”. Di sini Anda akan menemukan:
- Informasi lokasi data center, versi WordPress, dan IP Address
- Akses SSH/SFTP untuk para developer
- Akses ke PHPMyAdmin / Database
- Tombol reset dan delete WordPress (hati-hati dengan yang terakhir ini!)

2. Fitur Backup dan Restore
Kabar baik bagi Anda yang mengeluarkan uang untuk membeli plugin backup premium, seperti UpdraftPlus dan BackupBuddy, karena Kinsta menyediakan fitur backup harian secara gratis dan tersedia di semua paket, termasuk paket termurahnya.
Ini akan menghemat sekitar $50-$70/tahun jika Anda menggunakan plugin backup premium sebelumnya.
Mereka menyediakan:
- Backup harian otomatis (gratis di semua paket!)
- Penyimpanan backup 14-30 hari (tergantung paket)
- Opsi backup dan restore manual
- Kemampuan untuk mendownload file backup

3. Fitur Staging Environment
Selain fitur backup dan restore, menurut saya ini adalah fitur paling penting nomor dua.
Apa itu staging environment?
Secara singkat, jika Anda ingin mengetes plugin dan tema tertentu atau ingin memodifikasi design website Anda, tetapi tidak ingin melakukannya langsung pada website Anda, karena takut akan merusak website, error, pengkodean yang salah dan sebab-sebab lainnya, maka Anda bisa membuat salinan/copian website Anda melalui fitur staging.
Dengan adanya website salinan/staging, Anda bisa mencoba membuat perubahan apapun pada website Anda tanpa takut berefek secara langsung ke website ‘live’ Anda.
Dan ketika Anda sudah siap dengan segala perubahan, Anda bisa ‘push’ perubahan-perubahan yang Anda lakukan ke website ‘live’ Anda.
Bagaimana cara mengakses lingkungan staging dari website Anda? Mungkin sebagian dari Anda akan kebingungnan, karena untuk mengaksesnya Anda perlu mengklik tombol yang seperti tidak terlihat seperti tombol di bagian yang saya panahi dibawah ini:

Anda bisa mengklik tombol “Create new environment”.

4. Tools
Anda akan sering membuka ‘tools’ ini, apalagi ketika Anda baru pindah ke Kinsta.
Tools seperti Search and replace, Force HTTPS dan PHP Engine (sudah tersedia versi terbaru 8.3) biasanya perlu di set pertama kali setelah migrasi file dan database website.

5. Themes and Plugins
Ini adalah salah satu update fitur terbaru dari Kinsta, dimana Anda bisa mengaktifkan dan menonaktifkan plugin dan tema tertentu langsung dari MyKinsta.
Namun, Anda tidak bisa menambahkan plugin dan tema baru, juga tidak bisa menghapus yang sudah ada.
Fitur ini tampak sederhana, namun akan sangat bermanfaat ketika Anda mengalami masalah pada website WordPress Anda yang disebabkan oleh konflik plugin atau tema yang error, yang dapat membuat Anda tidak bisa login ke dashboard WordPress Anda untuk menonaktifkannya.

6. User Management
Fitur ini sangat berguna ketika Anda bekerja secara team.
Anda bisa memasukkan anggota team ke account Kinsta Anda dan menentukan hak akses sesuai peran anggota team masing-masing, seperti:
- WordPress site administrator: Untuk memberikan akses full ke website WordPress dan mengelola website secara keseluruhan
- WordPress site developer: Akses ke staging website namun tidak ke website live.

7. Caching
Kinsta memiliki tiga level caching:
- Pertama caching di level server (server caching),
- Edge caching dengan 260+ PoP Cloudflare, yang diklaim dapat meningkatkan performa website hingga 40%,
- Dan ketiga di melalui CDN, dimana semua file-file website Anda yang bersifat statis seperti CSS, JS, dan gambar akan di simpan di jaringan CDN Kinsta. Tidak hanya itu saja, file gambar Anda juga akan secara otomatis di konversikan ke format gambar WebP untuk meningkatkan performa website.
Jadi, jika sebelumnya Anda telah menggunakan CDN seperti Bunny.net, Cloudflare dan plugin untuk mengkonversi gambar ke WebP seperti ShortPixel, saya rasa Anda bisa membuang itu semua dan menggantinya dengan fitur bawaan Kinsta setelah migrasi ke hosting mereka.

Dan masih banyak lagi fitur Kinsta yang tentu saja tidak bisa saya cover semuanya di review ini karena akan terlalu panjang. Fitur-fitur lainnya yang layak di mention adalah fitur Redirect, Early Hints, Site Preview, dan DevKinsta.
4. Support Langsung Ditangani Oleh WordPress Expert
Ini lah salah satu kelebihan memilih Managed WordPress Hosting Kinsta sebagai partner Anda, semua permasalahan pada website WordPress Anda akan ditangani langsung oleh WordPres Expert yang sudah berpengalaman.
Faktanya, dari pengalaman saya sekitar 2 menggunakan Kinsta, tidak ada satupun masalah yang tidak bisa diatasi oleh support Kinsta.
Jadi, saya percaya bahwa apapun permasalahan Anda nantinya juga bisa diatasi dengan baik, bahkan ketika website Anda di serang sekalipun.
Anda bisa konsultasi dan bertanya tentang cara melakukan ini-itu, bahkan mereka bisa bantu Anda untuk melakukan blocking pada website yang mengirimkan fake/spam traffic.
Dan kabar baiknya, ada dua orang dari team support Kinsta yang berasal dari Indonesia. yaitu Mas Agus dari Jakarta dan Mas Thoriq dari Surabaya.
Pastikan Anda meminta untuk di forward ke mereka jika Anda kesulitan dalam bahasa. Tapi, di hari weekend sepertinya support nya hanya tersedia dalam bahasa Inggris saja.

Oia, ngomong-ngomong, support Kinsta tersedia selama 24 jam dan sepengalaman saya response nya cepat, kurang dari 5 menit.
5. Memiliki Security yang Dapat Diandalkan
Tidak ada yang lebih penting daripada keamanan website, bukan?
Kinsta melakukan langkah-langkah yang aktif dan pasif untuk menghentikan serangan apapun yang mungkin akan terjadi pada website Anda.
Mulai dari melakukan monitoring uptime website Anda setiap dua menit sekali hingga mendeteksi ketika ada serangan DDoS terjadi dan secara proaktif menghentikannya.
Dan kalaupun website Anda berhasil disusupi oleh hacker jahat, Kinsta menawarkan ‘hack fix guarantee’. Mereka akan bekerja maksimal untuk mengembalikan website Anda hingga kembali normal secara GRATIS.
Selengkapnya:
| Kategori | Fitur Keamanan |
|---|---|
| Perlindungan Server | - Firewall tingkat enterprise - Perlindungan DDoS - Jaringan Tier Premium Google Cloud Platform - Teknologi isolasi lengkap (container) |
| Pemantauan & Pencegahan | - Tim malware khusus - Pemeriksaan uptime rutin (480 kali sehari) - Pencegahan peretasan proaktif |
| Enkripsi & Akses | - Akses SSH gratis - Sertifikat SSL gratis dengan dukungan wildcard - Autentikasi dua faktor |
| Backup & Pemulihan | - Backup otomatis selama 2 minggu - Layanan penghapusan malware gratis |
| Lingkungan Pengembangan | - Lingkungan staging WordPress satu klik |
| Dukungan | - Dukungan 24/7/365 |
| Fitur Tambahan | - Penyembunyian versi WordPress dan PHP - Pembaruan keamanan minor otomatis - Pembatasan open_basedir - Pemblokiran serangan XML-RPC - Alat IP Deny di dashboard MyKinsta |
Hal baik lainnya yang saya sukai dari sistem security Kinsta adalah mereka akan mengirim Anda email jika ada vulnerability plugin (plugin yang rentan) yang Anda gunakan dalam website Anda.
Anda kemudian diberikan arahan tentang apa yang harus Anda lakukan, seperti menonaktifkan plugin rentan tersebut atau mengupdate nya ke versi terbaru (yang mungkin sudah diselesaikan oleh developer).

6. Gratis CDN yang Bekerjasama dengan Cloudflare
Kinsta tidak lagi menggunakan KeyCDN. Saat ini mereka menggunakan Cloudflare dan kombinasi antara Google Cloud dan Cloudflare CDN ini benar-benar dapat meningkatkan performa website Anda hingga 44%.
Kinsta CDN memiliki 260+ POPs yang tersebar di seluruh dunia.

Dan seperti yang telah saya sebutkan pada poin fitur caching Kinsta, bahwa CDN ini tersedia gratis untuk semua pelanggan Kinsta dan memiliki fitur tambahan seperti dapat mengkonversi file image ke format WebP hingga memberikan perlindungan terhadap serangan DDoS.
Selengkapnya:
| Fitur | Deskripsi |
|---|---|
| Jenis Integrasi | CDN premium yang didukung oleh Cloudflare |
| Biaya | Gratis untuk semua pelanggan Kinsta |
| Cakupan Jaringan | 260+ kota di lebih dari 100 negara |
| Peningkatan Kinerja | Hingga 44% pengurangan waktu pemuatan halaman |
| Fitur Utama | - Firewall tingkat enterprise - Perlindungan DDoS - Dukungan HTTP/3 - Optimasi gambar - Dukungan domain utama |
| Jenis File yang Di-cache | Berbagai aset statis (gambar, CSS, JS, font, dll.) |
| Ukuran File Maksimum | 5 GB per file |
| Optimasi Gambar | - Opsi lossless (GIF, PNG) - Opsi lossy (GIF, PNG, JPEG) - Konversi ke WebP |
| Kontrol Cache | public, max-age=31536000, s-maxage=31536000 |
| Opsi Pengecualian | - Path direktori - Path URL - Ekstensi file |
| Pembersihan Cache | - Melalui dashboard MyKinsta - Menggunakan plugin Kinsta MU - Perintah WP-CLI |
| Kompatibilitas | Tidak kompatibel dengan perlindungan kata sandi |
| Penyajian HTTPS | Memerlukan pengaktifan Force HTTPS di MyKinsta |
| CDN Pihak Ketiga | Disarankan untuk menonaktifkan sebelum mengaktifkan Kinsta CDN |
7. Gratis Migrasi Hosting ke Kinsta
Jika sampai sini Anda sudah tertarik dengan Kinsta dan berencana pindah, jangan khawatir dengan proses migrasinya, karena Kinsta akan bantu memindahkan website dari hosting lama Anda ke Kinsta secara gratis, apapun paket hosting yang Anda pilih.
Kinsta akan migrasikan website Anda secara gratis, berapapun website yang Anda miliki. Unlimited. Proses migrasi akan berjalan tanpa downtime.

8. Memiliki Knowledge Base yang sangat Lengkap dan Blog yang Luar Biasa + Panduan (Learn WordPress) yang Sangat Bermanfaat
Hal lainnya yang saya sukai dari Kinsta adalah mereka memiliki halaman knowledge base dan halaman dokumentasi yang sangat lengkap, halaman panduan (learn WordPress) yang sangat bagus dan tidak lupa menyebutkan bahwa blog mereka juga sangat aktif.
Kinsta sangat serius di bisnis ini. Saya kira tidak ada provider lain yang sudah melakukan lebih dari apa yang sudah dilakukan Kinsta.

Kekurangan Menggunakan Kinsta
Disamping banyaknya kelebihan yang dimiliki Kinsta, mereka juga memiliki kekurangan yang perlu Anda ketahui:
1. Bukan Pilihan Hosting yang Murah
Kinsta bukanlah pilihan yang tepat jika Anda sedang mencari low-cost budget hosting.
Harga paket termurah Kinsta adalah $35/bulan atau $30/bulan jika memilih langsung berlanggana secara tahunan untuk meng-host kan 1 website WordPress. Bagaimana jika Anda memiliki 2 website? Anda perlu memilih paket ‘Pro’ dengan harga $70/bulan atau $115/bulan untuk 5 website.

2. Paket ‘Starter’ Memiliki Keterbatasan Sumber Daya
Kinsta membatasi jumlah bandwidth, yang mereka sebut sebagai monthly visits. Paket ‘Starter’ hanya untuk website dengan tingkat kunjungan 25.000 per bulan atau kurang.
Selain itu, paket ini hanya memiliki 2 PHP worker yang tidak ideal untuk kebutuhan website WooCommerce. Untuk website WooCommerce atau yang membutuhkan sumber daya lebih, minimal Anda perlu paket ‘Business 1’ ($115/bulan) dengan 4 PHP workers.
3. Proses yang Memakan Waktu
Setelah melakukan serangkaian pengujian, saya menemukan bahwa beberapa proses di Kinsta cenderung lambat. Ini termasuk:
- Waktu yang dibutuhkan: Lebih dari 5 menit
- Ekspektasi: Proses ini seharusnya bisa diselesaikan maksimal 1-2 menit
- Waktu yang dibutuhkan: Sekitar 18 menit (untuk website berukuran 72MB)
- Ekspektasi: Proses ini idealnya tidak melebihi 5 menit untuk ukuran website tersebut
Poin Penting: Kecepatan proses ini bisa berdampak signifikan pada produktivitas, terutama jika Anda mengelola multiple websites atau sering melakukan update dan testing.
4. Tidak Ada Email Hosting dan Tidak Menjual Domain
Kinsta adalah provider managed WordPress hosting saja. Mereka tidak menjual domain, jadi Anda perlu membeli domain Anda di provider lain seperti Namecheap atau GoDaddy dan kemudian mengarahkan nameserver domain Anda ke nameserver Kinsta.
Selain itu, Kinsta juga tidak menyediakan email hosting. Jadi Anda perlu menggunakan layanan third party untuk pengiriman email, seperti Google Suite, Zoho Mail, Private Mail (yang saya gunakan) dan lain-lain.
Kesimpulan: Apakah Saya Merekomendasikan Kinsta?
Saya percaya diri merekomendasikan Kinsta, terutama untuk pengguna yang sibuk atau pengguna yang menginginkan kemudahan.
Berikut ringkasan alasannya:
| Fitur Kinsta | Manfaat untuk Klien |
|---|---|
| Managed Hosting | • Menangani aspek teknis • Fokus pada bisnis |
| Panel Kontrol Intuitif | • Dashboard mudah digunakan • Cocok untuk non-teknis |
| Automatic Backup | • Backup otomatis • Ketenangan pikiran |
| Security Tingkat Tinggi | • Keamanan proaktif • Bebas urusan ancaman |
| Support 24/7 | • Bantuan ahli WordPress • Solusi cepat |
| Performa Optimal | • Server dioptimalkan • Kecepatan tanpa konfigurasi rumit |
| Staging Environment | • Mudah uji perubahan • Minim risiko downtime |
| Auto-scaling | • Menangani lonjakan traffic • Stabilitas saat traffic tinggi |
Kinsta memang bukan low-cost budget hosting, tapi nilai yang ditawarkan sepadan untuk bisnis online yang serius. Dengan performa tinggi dan dukungan expert, Kinsta dapat membantu menumbuhkan bisnis Anda ke level yang lebih tinggi.
Namun, perlu diingat beberapa poin:
- Budget: Pastikan anggaran Anda sesuai dengan harga premium Kinsta.
- Kebutuhan Sumber Daya: Evaluasi apakah paket Starter cukup atau Anda perlu paket yang lebih tinggi.
- Layanan Tambahan: Siapkan solusi terpisah untuk email hosting dan pembelian domain.
- Ekspektasi Waktu: Pertimbangkan bahwa beberapa proses mungkin memakan waktu lebih lama dari yang diharapkan.
Kinsta tetap direkomendasikan untuk mayoritas pengguna yang menghargai kemudahan, performa, dan dukungan expert. Meski ada trade-off, kualitas layanan umumnya mengimbangi kekurangan tersebut.
Untuk bisnis online yang siap berinvestasi dalam hosting berkualitas tinggi, Kinsta bisa menjadi pilihan yang tepat. Namun, bagi mereka dengan budget terbatas atau kebutuhan spesifik (seperti email hosting terintegrasi), mungkin perlu mempertimbangkan alternatif lain.
Ingat, hosting yang ideal bergantung pada kebutuhan spesifik proyek Anda. Evaluasi dengan cermat apakah kelebihan Kinsta sesuai dengan prioritas dan anggaran Anda.
Kunjungi KinstaWillya Randika
Hi, saya Randika, seorang Web Developer yang spesialis di WordPress, Astro, dan Next.js. Sejak 2015, saya telah membantu ratusan bisnis dan profesional membangun website yang tidak hanya cepat dan aman, tapi juga mudah ditemukan di Google dan efektif mengkonversi pengunjung menjadi pelanggan.
Review Lainnya

Review RunCloud
Review lengkap RunCloud, cloud panel untuk mengelola Cloud VPS. Pelajari fitur, performa, harga, kelebihan dan kekurangan RunCloud untuk bantu Anda memutuskan.

Review Cloudways
Review lengkap Cloudways, platform managed cloud hosting yang populer, membahas kelebihan dan kekurangannya serta perbandingannya dengan provider lain. Cocok untuk pemula hingga developer.

Review WarnaHost
WarnaHost offers cheap hosting with improved support and JetBackup, but suffers from poor uptime stability and slow server response times during load tests.

Review Kenceng Solusindo
Kenceng Solusindo offers the fastest server response in load tests and excellent support, with fair pricing, but lacks a refund guarantee and has limited backup features.

Review DomaiNesia
Rata-rata uptime DomaiNesia sangat stabil (99,949%) dan mereka menawarkan garansi uang kembali 30 hari tanpa syarat serta fitur yang cukup lengkap.

Review IDCloudHost
Rata-rata uptime IdCloudHost cukup mengesankan sepanjang tahun 2024 hingga Januari 2025, dan memiliki rata-rata waktu response server tercepat dibandingkan semua provider yang kami uji.